Release notes
Week of 2023-10-23
-
Improved prompt playground variable handling and visualization
-
Added time duration statistics per row to experiment summaries

- Multiple performance optimizations and bug fixes
Week of 2023-10-16
- Launched new tracing feature: log and visualize complex LLM chains and executions.
- Added a new “text-block” prompt type in the playground that just returns a string or variable back without a LLM call (useful for chaining prompts and debugging)
- Increased default # of rows per page from 10 to 100 for experiments
- UI fixes and improvements for the side panel and tooltips
- The experiment dashboard can be customized to show the most relevant charts
Week of 2023-10-09
- Performance improvements related to user sessions
Week of 2023-10-02
- All experiment loading HTTP requests are 100-200ms faster
- The prompt playground now supports autocomplete
- Dataset versions are now displayed on the datasets page

- Projects in the summary page are now sorted alphabetically
- Long text fields in logged data can be expanded into scrollable blocks (opens in a new tab)
- We evaluated the Alpaca evals leaderboard in Braintrust (opens in a new tab)
- New tutorial for finetuning GPT3.5 and evaluating with Braintrust (opens in a new tab)
Week of 2023-09-18
- The Eval framework is now supported in Python! See the updated evals guide for more information:
from braintrust import Eval
from autoevals import LevenshteinScorer
Eval(
"Say Hi Bot",
data=lambda: [
{
"input": "Foo",
"expected": "Hi Foo",
},
{
"input": "Bar",
"expected": "Hello Bar",
},
], # Replace with your eval dataset
task=lambda input: "Hi " + input, # Replace with your LLM call
scores=[LevenshteinScorer],
)- Onboarding and signup flow for new users
- Switch product font to Inter
Week of 2023-09-11
-
Big performance improvements for registering experiments (down from ~5s to <1s). Update the SDK to take advantage of these improvements.
-
New graph shows aggregate accuracy between experiments for each score.

-
Throw errors in the prompt playground if you reference an invalid variable.
-
A significant backend database change which significantly improves performance while reducing costs. Please contact us if you have not already heard from us about upgrading your deployment.
-
No more record size constraints (previously, strings could be at most 64kb long).
-
New autoevals for numeric diff and JSON diff
Week of 2023-09-05
- You can duplicate prompt sessions, prompts, and dataset rows in the prompt playground.
- You can download prompt sessions as JSON files (including the prompt templates, prompts, and completions).
- You can adjust model parameters (e.g. temperature) in the prompt playground.
- You can publicly share experiments (e.g. Alpaca Evals (opens in a new tab)).
- Datasets now support editing, deleting, adding, and copying rows in the UI.
- There is no longer a 64KB limit on strings.
Week of 2023-08-28
- The prompt playground is now live! We're excited to get your feedback as we continue to build this feature out. See the docs for more information.

Week of 2023-08-21
- A new chart shows experiment progress per score over time.

- The eval CLI now supports
--watch, which will automatically re-run your evaluation when you make changes to your code. - You can now edit datasets in the UI.

Week of 2023-08-14
- Introducing datasets! You can now upload datasets to Braintrust and use them in your experiments. Datasets are versioned, and you can use them in multiple experiments. You can also use datasets to compare your model's performance against a baseline. Learn more about how to create and use datasets in the docs.
- Fix several performance issues in the SDK and UI.
Week of 2023-08-07
- Complex data is now substantially more performant in the UI. Prior to this change, we ran schema
inference over the entire
input,output,expected, andmetadatafields, which could result in complex structures that were slow and difficult to work with. Now, we simply treat these fields asJSONtypes. - The UI updates in real-time as new records are logged to experiments.
- Ergonomic improvements to the SDK and CLI:
- The JS library is now Isomorphic and supports both Node.js and the browser.
- The Evals CLI warns you when no files match the
.eval.[ts|js]pattern.
Week of 2023-07-31
- You can now break down scores by metadata fields:

-
Improve performance for experiment loading (especially complex experiments). Prior to this change, you may have seen experiments take 30s+ occasionally or even fail. To enable this, you'll need to update your CloudFormation.
-
Support for renaming and deleting experiments:

- When you expand a cell in detail view, the row is now highlighted:

Week of 2023-07-24
- A new framework for expressing evaluations in a much simpler way:
import { Eval } from "braintrust";
import { Factuality } from "autoevals";
Eval("My Evaluation", {
data: () => [
{
input: "Which country has the highest population?",
expected: "China",
meta: { type: "question" },
},
],
task: (input) => callModel(input),
scores: [Factuality],
});Besides being much easier than the logging SDK, this framework sets the foundation for evaluations that can be run automatically as your code changes, built and run in the cloud, and more. We are very excited about the use cases it will open up!
inputsis nowinputin the SDK (>= 0.0.23) and UI. You do not need to make any code changes, although you should gradually start using theinputfield instead ofinputsin your SDK calls, asinputsis now deprecated and will eventually be removed.- Improved diffing behavior for nested arrays.
Week of 2023-07-17
- A couple of SDK updates (>= v0.0.21) that allow you to update an existing experiment
init(..., update=True)and specify an id inlog(..., id='my-custom-id'). These tools are useful for running an experiment across multiple processes, tasks, or machines, and idempotently logging the same record (identified by itsid).- Note: If you have Braintrust installed in your own cloud environment, make sure to update the CloudFormation (available at https://braintrust-cf.s3.amazonaws.com/braintrust-latest.yaml (opens in a new tab)).
- Tables with lots and lots of columns are now visually more compact in the UI:
Before:

After:

Week of 2023-07-10
- A new Node.js SDK (npm (opens in a new tab)) which mirrors the Python SDK. As this SDK is new, please let us know if you run into any issues or have any feedback.
If you have Braintrust installed in your own cloud environment, make sure to update the CloudFormation (available at https://braintrust-cf.s3.amazonaws.com/braintrust-latest.yaml (opens in a new tab)) to include some functionality the Node.js SDK relies on.
You can do this in the AWS console, or by running the following command (with the braintrust command included in the Python SDK).
braintrust install api <YOUR_CLOUDFORMAT_STACK_NAME> --update-template- You can now swap the primary and comparison experiment with a single click.

- You can now compare
outputvs.expectedwithin an experiment.

- Version 0.0.19 is out for the SDK. It is an important update that throws an error if your payload is larger than 64KB in size.
Week of 2023-07-03
-
Support for real-time updates, using Redis. Prior to this, Braintrust would wait for your data warehouse to sync up with Kafka before you could view an experiment, often leading to a minute or two of time before a page loads. Now, we cache experiment records as your experiment is running, making experiments load instantly. To enable this, you'll need to update your CloudFormation.
-
New settings page that consolidates team, installation, and API key settings. You can now invite team members to your Braintrust account from the "Team" page.

-
The experiment page now shows commit information for experiments run inside of a git repository.

Week of 2023-06-26
- Experiments track their git metadata and automatically find a "base" experiment to compare against, using your repository's base branch.
- The Python SDK's
summarize()method now returns anExperimentSummaryobject with score differences against the base experiment (v0.0.10). - Organizations can now be "multi-tenant", i.e. you do not need to install in your cloud account. If you start with a multi-tenant account to try out Braintrust, and decide to move it into your own account, Braintrust can migrate it for you.
Week of 2023-06-19
-
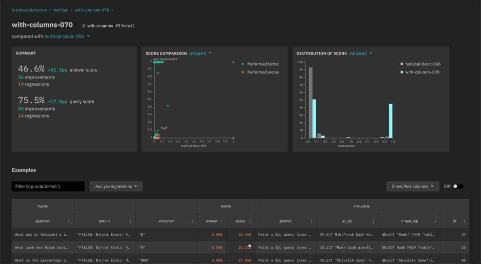
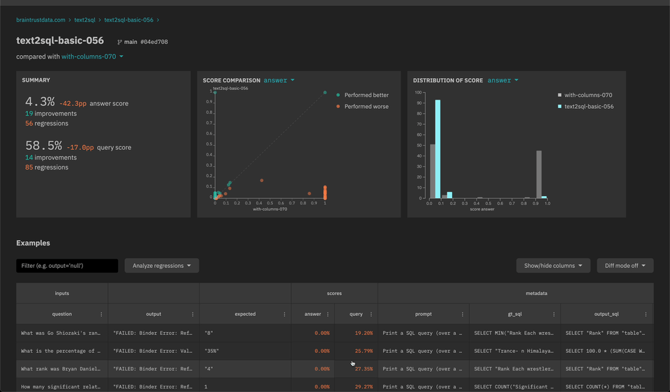
New scatter plot and histogram insights to quickly analyze scores and filter down examples.

-
API keys that can be set in the SDK (explicitly or through an environment variable) and do not require user login. Visit the settings page to create an API key.
- Update the braintrust Python SDK to version 0.0.6 (opens in a new tab) and the CloudFormation template (https://braintrust-cf.s3.amazonaws.com/braintrust-latest.yaml (opens in a new tab)) to use the new API key feature.
Week of 2023-06-12
- New
braintrust installCLI for installing the CloudFormation - Improved performance for event logging in the SDK
- Auto-merge experiment fields with different types (e.g.
numberandstring)
Week of 2023-06-05
-
Automatically refresh cognito tokens in the Python client
-
New filter and sort operators on the experiments table:
- Filter experiments by changes to scores (e.g. only examples with a lower score than another experiment)
- Custom SQL filters
- Filter and sort bubbles to visualize/clear current operations
-
[Alpha] SQL query explorer to run arbitrary queries against one or more experiments